新闻  |   论坛  |   博客  |   在线研讨会
安科瑞商业预付费使用手册--商铺/用户录入、首充流程
acr潘 | 2025-06-06 09:05:41    阅读:409   发布文章

登录

图片

(1)创建项目

使用背景:平台使用前必须先创建项目,一个物业网点建立一个项目。

项目管理页面展示了当前用户关联的所有项目,用户可以对项目信息进行添加、编辑、删除操作,如图1-1所示。

图片

1-1项目管理

点击添加按钮,进入项目新增页面,如图1-2所示。

图片

1-2新增项目

依次输入项目名称选择计费模式输入客户名称选择行政区域添加详细地址添加用户名添加联系方式,填写完成后点击保存即可

注:1.平台计费:电费和电价等不下发给仪表,计费由平台处理,表上不显示余额,受通讯不稳定因素影响小

2.表端计费:电费和电价等由平台下发到表端,计费由表端处理,表上显示余额,对通讯稳定性要求比较高。

所以我司推荐平台计费。

(2)电价方案设置

使用背景:预先设置好电价方案,后续开户或者修改电价时只需选择对应方案即可,方便操作

进入物业管理-->收费方案设置,点击添加电价方案,如图2-1所示

依次输入方案名称,允许赊欠金额,选择是否复费率,填写对应电价,点击确定即可

图片

2-1添加电价方案 

电价方案可以用在点表导入、开户设置电价、修改电价等操作中。

 

 

(3)开户

使用背景:开户的作用是建立用户和仪表的对应关系,必须先开户,系统会进行计费

第一步:添加用户

如果项目调试阶段,点表导入时就对应好了用户信息,则系统会自动同步用户信息并绑定好房间(房间绑定了仪表),则不需要再单独添加用户信息,用户信息存在不对可编辑修改。

添加用户信息绑定房间,如图3-1、3-2所示

图片

3-1添加用户

注:合并计量见附录

图片

3-2添加用户

注:新增电表时,预付费模式建议不勾选。此处如勾选预付费模式,开户后,电表默认为预付费模式,若开户时初始充值金额为0,则仪表会直接分闸。不勾选,则开户后模式为强制合闸,不会跳闸,如图3-3所示

图片

3-3新增电表

点击确认后用户信息添加完成。

第二步:开户

针对单个房间开户

用户信息添加完成后,到当前页面的电表信息/水表信息进行开户操作,如图3-4所示。

图片3-4开户

点击开户,确认参数是否正确,选择用电金额处理方式清零或累计,点击确认后,提示成功则开户完成,如图3-5所示

 

注:清零及累计见附录。

图片3-5开户信息确认

针对多个房间批量开户

批量开户可以全选或多选当前页面的表计信息,进行开户。选中需要批量开户的数据,点击批量开户按钮,如图3-6所示。

图片

 3-6批量开户

输入开户首充金额,选择用电金额处理方式,点击确认后,等待开户完成,如图3-7、3-8所示。

 

图片3-7批量开户

图片3-8批量开户

 

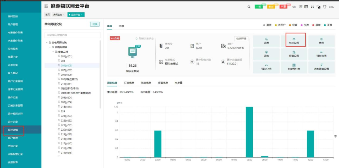
开户成功,可前往监控详情如图3-9所示、电表操作列表页面如图3-10所示查看仪表状态

图片3-9监控详情

图片

3-10电表操作列表

 附录:

开户前需知几个注意点

1.累计

开户时,用电金额处理方式选择累计时,代表电表上此时的累计用电量,需要在开户后,算给用户承担,即开户后,表上余额为:充值金额累计电量 电价(开户时设置) 。比如累计电量有100度,选择累计,单价为0.75,初始充值金额为0,则开户后剩余金额为:0 - 100 * 0.75 = -75

2.清零

用电金额处理方式选择清零时,表上的累计用电量,不算给用户,充值金额为多少,则开户后剩余金额就为多少。

3.合并计量

合并计量可以将水电表、或者多个电表/水表的余额一起计量,当开启预付费模式时,用户下所有合并计量的表,剩余合并金额<0时,所有表一起分闸或关阀。

 

(4)修改电价

使用背景:电价政策调整或者电价需要重新设置可以使用该功能

设置好电价后立即生效,不会影响原先已扣除的费用,支持单个修改和批量修改,电价设置也支持按照现成的收费方案设置。

单个修改电价

进入用户监控-->房间监控,选择要修改电价的房间进入监控详情,右上方可以进行电价设置,如图4-1、4-2所示。

图片

4-1电价设置

图片

4-2电价设置

批量修改电价

进入物业管理-->批量下发,点击电价设置,如图4-3所示。

图片

4-3批量修改电价

批量选择需要设置电价的房间,选择电价方案,如果要立即生效则选择直接下发,也可以选择定时下发,如图4-4所示。

图片

4-4电价设置

 

硬件配置方案

图片图片

安科瑞产品体系

图片欢迎联系获取详细的系统解决方案以及更多产品方案!!!

-END-

销售工程师| 潘丽 18706168052(同微信)

以上内容仅作为学习交流使用,禁止用于商业用途

如有错漏之处,敬请指正


*博客内容为网友个人发布,仅代表博主个人观点,如有侵权请联系工作人员删除。

参与讨论
登录后参与讨论
推荐文章
最近访客